アマゾンで2.5万円くらいで買った富士通の中古ノートPC。
サブ端末として使っていたのだが
Windows11をおさらばし、ZORIN OSをインストールすることに決めた話。
生贄PC
- PC:FUJITSU FMVS09001(LIFEBOOK S937)
- CPU:Intel® Core™ i5-7300U
- RAM:8GB
- ストレージ:512GB(SSD)
- 重量:約1.2kg
- 中古(整備済み品)、21930円
- 2018年頃のモデル、2024年10月購入
購入履歴
正直、このままWin11で使用を続けても全く問題ない性能ではある。
中古で問題ない、バッテリー持ちは気にしないならば、
今でも(ある程度自分で解決できる人には)おすすめできる中古ノートPCではあった。
以前はOfficeやGuitarProなども使っていたが、メインPCをProにアップグレードしてから、
最近のサブPCの利用用途がほとんど
- リモートデスクトップでメインPCに接続する
- 調べごとで軽くネットサーフィン
- Youtubeで動画垂れ流す
くらいしか使わなくなっていた。
ファンの音は高負荷時はうなるし、電池はあまり良くない状態。それは許容範囲ではある。
が、ことあるごとに
Microsoftのアカウント連携してあれしろこれしろと言ってくるのがとてもストレス。
あなたの大切な写真をOnedriveにバックアップ?
Copilotの常駐?
ユーザーエクスペリエンスの向上?
機能アップデートしたからOS再起動してね?
だまれ。自分のPCは自分の好きに使わせろ。
という本音が出てしまう今日この頃でもあるのよね。
ZORIN OSを選択した理由
普段使いの用途ならLinuxでいいよなって思うようになったのは、ここ最近のアプリケーションの変化もあり
”exeファイルをダウンロードしてインストールして、Windows上で実行!”
が絶対に必要、というわけではなくなったこともある。(LinuxがWine等での互換サポートを用意していることはいったん置いておいて。)
今はWEBアプリが主流になっていて、Office365でさえもWEB上で編集できるのでサブPCの作業範囲として問題ない。Google Workspaceもある。どうしてもローカルならLibreOfficeもある
スマホもアプリの皮を被ったWEBアプリ増えている(ユーザー側で広告制限が難しいことを活用しているのだろう)。
サブPCなんて最悪WEBブラウザさえ開ければいい世の中になったのだ。
他にも目的はあり、
現在利用していない埃被ったファンレスのミニPCにもLinuxディストリビューションをインストールして、実家用の共用PCとして利用したい。
ということを考えており、その事前調査を兼ねてのインストールと動作検証もしたいというところ。
軽く調べたところ、ZorinOSが視覚的にもWindowsに近く、日本語もデフォルトで入っており、移行しやすい候補として挙げられていた。
いくつかのディストリビューションをインストールしている動画のコメント欄をちらほら確認し、でかいトラブルが発生しそうな様子もなく無難そうだと感じたので、今回インストールするOSをとして選定した。
事前準備
用意したもの
①新規購入はUSBメモリ1本。
速度は気にしないので2.0。以上。

②ZORIN OSの公式サイトから最新のISOをダウンロード。
③ダウンロードしたisoファイルをメディアへ焼くため、Rufusをインストール。
事前準備としてはこれだけ。
インストール作業
①メディア作成
RufusでUSBメモリにisoを書き込みし、ブートメディアを作成する。
②インストール
USBメモリをノートPCに挿し、電源を入れ(富士通の場合はF12連打して)ブートメニューを開き、USBメモリを指定してブート。
事前情報の通り、最初から日本語が用意されていて不自由なし。すばらしい。



インストールしからFirefoxのみを導入してのリブート直後。
ファンの音も全くせず、気になるところは特にない。

トラブル?
トラブルかどうかが定かでは無い部分ではあるのだが、無線LAN(WiFi)の設定が初期状態で無いように思われた。
(WiFiと有線接続の設定画面が別のページと気付いたのはリブート後の話なので、
もともと設定画面に気付いていなかっただけかもしれない。)
ググってRedditのフォーラム見て、ターミナルから
$ sudo apt-get install backport-iwlwifi-dkms
を実施。
最後リターンコード1でなんかエラー終了したが、もう一度実行したら特にインストールするもの無い言われたのでとりあえずリブート。
WiFi設定画面を確認できるようになった。

いやいや、ネットワークとWi-Fiって項目違うんかい。
気づいてなかっただけの可能性高いわ
ストアアプリ
WiFiの話の直後であれだが…
基本的に日常使うようなアプリケーションのダウンロードにはストアアプリが用意されていて、難しいコマンド入力とか不要で導入することができる。


ざっくりとしか見ていないがインストール時に課金するものは無さそう。
Spotifyとかはあったので、アプリ内課金は存在しそう。
とりあえず私はストアアプリから以下をインストールした。
- Firefox(WEBブラウザ)
- Photocrea(写真加工ツール)
- Spotify(音楽・ポッドキャスト)
WEBブラウザはデフォルトでBraveが用意されていたが、私のメインはいつもFirefox。
同期してメインPCと同じアドオン・ブックマークをそのまま移植。そのままの感覚で使える。よき。
操作感と印象
まだ一桁時間しか使っていないのだが、
一般的なショートカットキーはほぼWindowsと同様だし、
一般的なアプリはストアにあるし、
一般的な用途だったら特に困ることはないのかなという印象
ファンの音はWindows11を利用していた頃よりも静かになった。
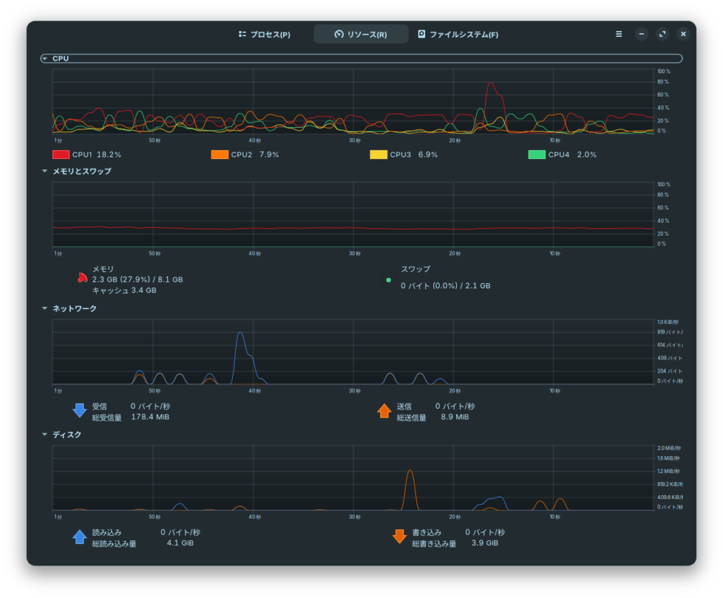
YouTubeで適当に動画を流してみたこの薄型ノートPCが、1ミリも全開でフオオオオン!と唸る気配がない。というかファン回ったか?

Youtube(720p)再生時の負荷
インストールしたてでバックグラウンドで動かすようなアプリを動かしていない、ということもあるだろうが、ファンが高回転で唸るところをまだ一度も見ていない。
Windowsよりも全体的に負荷が低い、ということならば嬉しい限りだが、この先使い続けて様子を見る必要はありそう。
思った以上に静かになったことは予想外の良い収穫だった。
Windowsは裏で色々動きすぎじゃなかろうか。
まだ慣れていないのはスクリーンショットとリモートデスクトップ周りだが、
時間が解消するだろうというところ。
リモートデスクトップはデフォルトで提供されていたRemminaというソフトしか使っていないので、
「他のアプリも試すか〜」を試行錯誤楽しむのもLinuxの醍醐味だ。
ストアで探して、いいものが見つからなかればググってCLI
と段階を踏めるので、コマンドラインが苦手な人でもなんとかなるだろう。

総評
- インストールが簡単
- 日本語にデフォルトで対応
- GUIも視覚的にわかりやすい
- ストアアプリがありコマンド入力の機会は少ない
- ローカルアカウントのみで制御可能(MSアカウント連携を強制されない)
という辺りは好印象。
特にネガというネガは無いかな。
サブ端末という用途では十二分に使えるのではないだろうか。
- バックグラウンドのタスクが少ないことの低負荷
- ゆえのファンが静か
- 古いノートPCを再活用
- ユーザー主導でのソフトウェア導入・アップデート
- 利用目的を自分で決めて効率よくPCを使いたい
このあたりを考えている人は利用を検討してみてもよさそうだ。
Linuxディストリビューションの紹介記事、
(サンドボックスを利用して)導入までの記事は何百もあるのに、継続利用をするような記事が少ないので、定期的に何か記事を書けたらいいなとは思うところ。続くか?
2万円台の整備済み中古ノートPCのLinux化、利用価値見つかるかも?
(e-Taxやマイナポータルにアクセスするときのカードリーダーが対応しているかは今後確認か)





